四川天马玻璃有限公司 2019年度“水环式真空泵”招标公告
四川天马玻璃有限公司
2019年度“水环式真空泵”招标公告
天马司招(2019)WJ-004号
一、 招标项目概况
1、 招标项目名称:2BW4 -203水环式真空泵。
2、 采购量:2台。
3、 技术要求:具体技术参数详见下表;若不清楚请联系杨经理:13882575692。
3.1 总的要求
[1] 本规范书适用于四川天马玻璃有限公司技改项目水环真空泵设备采购,包括泵的本体及其驱动装置、辅助设备系统的功能设计、结构、性能、安装和试验等方面的技术要求。
[2] 本规范书所提出的是最低限度的技术要求,并未对一切技术细节做出规定,也未充分引述有关标准和规范的条文。卖方应保证提供符合国家有关安全、环保等强制规范要求和现行中国或国际通用标准的优质产品。
[3] 水环式真空泵及电机等附属件采用国产先进的设备。
[4] 卖方提供的设备应是全新的和先进的,并经过运行实践已证明是完全成熟可靠的产品。
[5] 凡在卖方设计范围之内的外购件或外购设备,卖方应至少要推荐2至3家产品供买方确认,且买方具有选择的权利,而且买方有权单独采购,但技术上均由卖方负责归口协调。
[6] 在设备制造前,买方有权因设计需要修改技术参数,卖方应无条件接受。
[7] 本技术规范所使用的标准,如遇到与卖方所执行的标准不一致时,按较高的标准执行。
[8] 所有文件中的单位均采用国际单位制。
[9] 本协议为订货合同的附件,与合同正文具有同等效力。
[10] 卖方对本技术规范的异议,需在报价书中以“对规范书的意见和合同规范书的差异”为标题的专门章节中有详细描述,未提出异议的,视为接受并同意本规范书的规定。
3.2 采购范围
本次采购 设备供货范围:2BW4 -203水环式真空泵大成套2台套(含设备本体及联轴器、汽水分离器及管路等)以及部分专用备品备件;详见章节2.4.2运行条件及参数。
卖方参加所供应设备的调试和性能验收。卖方提供详细的供货清单、技术文件和资料。所供设备必须为卖方生产。
3.3技术标准
卖方采用的设计、制造标准和规范方面应符合下列要求:
在标准、图纸、质量记录、和操作手册上均采用国际单位(SI);设备铭牌按制造厂标准;制造标准和规范按下列标准执行,原则上可采用国家和企业标准,如采用国际标准,则所采用的标准应不低于国内标准。这些标准应符合或高于下列标准的最新版本。卖方采用的标准需在投标文件中列出。
中华人民共和国国家标准 GB
电力部标准 SD
机械部标准 JB
3.4设计条件
3.4.1环境条件
(1)本采购 水环式真空泵在买方1号空压机房内布置
(2)循环工艺冷却水
正常供水压力 0.25MPa
供水温度 38 ℃
正?;厮沽?nbsp; 0.2 MPa
| 技术项目 | 技术要求 |
| 电机功率 | 37KW(电机能耗等级要求:达到最新国家2级能耗以上) |
| 吸气量 | 20m3/min |
| 极限压力 | 3.3*103Pa |
| 气水分离器 | 304不锈钢材质,带高液位自动溢流装置,低液位自动补液功能。 |
| 管路,阀件 | 304不锈钢材质。 |
| 管式换热器 | 304不锈钢材质,卧式安装。 |
| 控制柜 | 控制补水;缺水停机;显示工作液温度。 |
| 冷却循环水压力 | 0.2-0.4MPa |
| 运行方式 | 连续 |
| 电压等级 | 380V |
| 布局位置 | 1号空压机房 |
(3)电源 380V/50Hz/3Ph220V/50Hz/1
(4) 仪表电源 24V DC
3.4.1.1水源
工业循环水水质。
3.4.2运行条件及参数
水环真空泵
3.5技术要求
3.5.1总的要求
卖方所提供的水环真空泵应是技术先进,经济合理、成熟可靠的产品,不是试制品,并具有较高的灵活性。
3.5.1机械设备要求
泵设备本体
卖方保证满足买方提出的性能设计参数,保证在工作容量范围内,均能长期安全稳定运行。
设备零部件采用先进、可靠的加工制造技术,有良好的表面几何形状及合适的公差配合。
泵的运行维护
所有泵设计均为连续运行。为便于维护和检修,泵及辅助设备结构形式应设计成易于拆卸,并提供吊耳、吊环和其他专门设施。
每台泵和其附属设备的布置方式在不中断装置运行的情况下,对于那些受磨损或需要调整和检查的部件,能便于安全靠近操作,维修和拆卸。特别是要确保在维修工作或替换期间不需要断开和拆卸主管道或其他装置重要部件。
泵及其辅助设备(包括基础和支座在内),应能经受所在地区地震力的作用。在设计地震烈度级的地震作用下,设备均能承受并保持结构上的完整性。
接口要求
凡须卖方提供的管道接口均采用法兰连接,其法兰必须符合国家标准。卖方应提供泵进、出口配对法兰的加工制造图纸。
凡设备接口为法兰连接的,投标方应配套提供反法兰盘及连接件(含垫片、螺栓及螺母,不得采用石棉类垫片);凡配套提供的阀门为法兰连接的,投标方应配套提供双反法兰及连接件(含垫片、螺栓及螺母,不得采用石棉类垫片)。
所有泵和附件都应固定在公用底板上作为一个整体机组供应,这些附件包括但不限于:完整的管理、阀门、接线和操作端子牌。
泵的接口方位及地脚螺栓安装尺寸满足买方要求。
凡须卖方提供的管道接口均采用法兰连接,其法兰必须符合国家标准,并按照GD87-0506制造。卖方应在定货后3天内提供泵进、出口配对法兰的加工制造图纸。
3.5.3制造的基本要求
设备制造严格按照制造规范、标准进行。加工前按照本技术协议的要求,编制质量控制计划和质量检查计划报买方认可。
铸件应符合JB/T6880.1~3标准的规定,不应有影响强度的缩孔、气孔、裂纹等缺陷。铸件表面应用喷丸、酸洗或其它方法清理干净。
3.5.3.1生产制造标准
泵、电动机及附属设备的设计和制造,符合现行使用的有关中国国家标准和中国部颁标准或技术来源所在国家的规范和标准。卖方应在投标书中详细列出泵、电动机及附属设备的设计﹑制造﹑检验﹑装配﹑安装﹑调试﹑试运﹑验收﹑试验﹑运行和维护等有关规程、规范和标准清单,供买方确认。
标准和规范至少包括:
Ø 滚动轴承通用技术规则 GB/T307.3-1996
Ø 球墨铸铁件 GB1348-1988
Ø 灰铸铁件 GB9439-1988
Ø 泵用铸钢件 JB/T6880.2-1993
Ø 泵产品涂漆技术条件 JB/T4297-1992
Ø 泵的振动测量与评价方法 JB/T8097-1999
Ø 泵的噪声测量与评价方法 JB/T8098-1999
Ø 水环式真空泵和水环压缩机气量测定方法GB/T13930-1992
Ø 水环真空泵和水环压缩机试验方法GB/T13929-1992
Ø 水环式真空泵和水环压缩机JB/T7255-2005
Ø 卖方应提供的国内、国际技术标准
如果本技术规范有与上述规程、规范和标准明显抵触的条文,卖方应及时通告买方进行书面解决。
从订货之日至卖方制造之日的这段时期内,买方有权提出因规程、规范和标准发生变化而产生的补充要求,卖方遵守这些要求。
3.5.4性能保证
3.5.4.总的保证值
Ø 噪声水平(距泵体外壁1米、距地面高(泵高+1)/2米处):___≤85___dB(A)
Ø 设备年可用率大于等于99%,年可利用小时数为7500小时
Ø 泵壳体材质为铸件,寿命:> 300000 小时;
Ø 叶轮寿命:> 45000 小时;壳体寿命不低于: 300000 小时;
Ø 叶轮材质为不锈钢
Ø 密封材质优质碳素纤维填料密封寿命不低于:___ 15000 小时__
Ø 所有设备性能保证期为颁发接受证书后3年,大修年限(按装置最大连续运行时间计)应大于5年。
卖方应保证所提供的真空泵的满足抽气量、压力及其他性能。在设计负荷下,买方按卖方的有关真空泵的安装要求进行安装,并按卖方的运行、维护手册进行操作及维护的情况下,卖方提供泵的额定参数
3.5.5总的质量文件
泵的主要零部件如壳体,叶轮等按图纸及技术文件要求进行功能检查和试验,以保证设计和结构满足本规范要求。
卖方提供所有材料和零部件的质量保证书和/或复检试验报告。采用材料的化学成份、机械性能及内在质量必须符合图纸及技术文件的规定。
卖方在设备出厂发运的同时提供有关质量保证的各项质量文件和技术文件。这些文件至少包括:
·产品检验合格证书;
·主要零部件材料试验合格证书;
·安装、使用、维护手册;
·本体设备及附属设备总图及相关的部件图;2 技术服务和验收
卖方在泵试运行性能验收阶段应根据买方要求派出技术服务人员的专业参与试运行性能验收。
2.技术服务
2.1.技术资料
2.1.1.文件提交的具体要求
(1) 合同签订后7天内,卖方提供设计用图纸和资料5套和电子版一套,内容包括但不限于:
v 泵组的性能数据及性能曲线
v 泵组的静载荷和动载荷
v 带材料明细表的辅助管线布置图及接管表
v 其它与土建相关资料
(2) 随机图纸和文件
v 泵装配图
v 用户操作、维修和保养技术手册(含使用说明书)
v 零部件和附件清单
v 分包商的产品说明书
v 材料说明书
v 产品质量检验合格证书
v 带材料明细表的泵剖面图
v 带材料明细表的密封剖面图
v 安装、操作、维护、检修说明书
v 泵及电动机说明书
2.1.2资料提交的具体要求
卖方必须提供下述的安装施工、调试、试运、机组性能试验和运行维护所需的技术资料(具体清单由卖方开列,买方根据需要提出补充要求并最终确认)。
(1) 设备的安装、运行、维护、检修说明书,包括设备的结构特点、安装程序和工艺要求,运行操作规定和控制数据、定期校验和维护说明。
(2) 卖方应提供备品、配件总清单和易损零件图。
(3) 检验记录,试验报告及质量合格证等出厂报告。
3.设计联络及售后服务
1、卖方应指定专人负责设计联络。
2、卖方须按承诺提供售后服务及在保质期内的免费维修,超出保质期后的维修只收取材料费用。
3、卖方需承诺在收到买方故障申报24小时内给予响应,48小时内抵达维修现场。
4调试
1、卖方应派遣有从事同类工作三年以上实践经验的技术人员负责设备的调试及运行工作,直到保证正常稳定运行。
2、调试运行期间,在买方的工程技术人员的监督下,卖方在现场负责操作、测试和调整。测试、调试方案及记录表格式应由买方认可后方可执行。
3、供应的设备、系统应参加并满足我司满负荷连续试运行,满负荷连续试运行期间在卖方监督下由我司运行人员操作。
5性能试验和验收
1. 性能验收试验的地点为设备安装现场。
2. 性能验收由买方主持,卖方参加。进行性能验收试验时,一方接到另一方试验通知而不派人参加试验,则被视为对验收试验结果的同意,并进行确认签盖章。
3. 性能验收试验所需的测点、 一次元件和就地仪表的装设应由卖方提供。卖方也要提供试验所需的技术配合和人员配合。
4. 性能试验的费用包含在合同总价内。
5. 性能验收试验结果的确认
性能测试应满足本技术规范书的保证及承诺要求。
性能验收试验报告以买方为主编写,卖方参加,共同签章确认结论。如双方对试验的结果有不一致意见,双方协商解决;如仍不能达成一致,则提交双方上级部门协调。
性能试验合格,试生产期满,各项指标达到设计要求,由买方向卖方签发验收合格文件。
6.供货范围
卖方应在合同规定的时间内,提供买方所需数量的设备和备件及相关技术文件,在安装、调试、功能与性能测试、试运行期间提供技术服务,并保证符合本标书的条文和买方书面提出的特殊要求。
卖方应明确设计参数的允许变动范围,买方在设备正式制造前有权在这一范围内变更设计参数,卖方不应增加设备价格。
供货范围为:2BW4-203水环式真空泵大成套2台(套)及其配套的辅助系统。
至少包括:
(1)主体设备
·泵本体
(2)辅助设备
所供的非国家标准件类备件附带加工图纸,且保证这些图纸的完整性和正确性,国家标准件类部件开列标准代号及参数。
同时提供10年的备品备件和磨损件保障,即卖方应保证在装置投运后10年内,当买方提出要求时,继续以优惠的价格和条件向买方提供设备正常运行所需备品备件和磨损件。如卖方停止或不制造某些备品备件,卖方提前半年通知买方,以便买方有足够的时间订购一批所需备件,在此种情况下卖方向买方免费提供该备件的图纸及技术资料。
质保期内,因设备质量问题而不能正常运行,卖方免费为买方处理或更换,更换的部件不计入随机备品中。卖方免费更换后的部件或设备质保期顺延一年。
质保期的定义见商务标书。
(3)专用工具
上述所有设备在开车,调试,运行与维护所需的专用工具价格含在合同总价内。
(4)附件
Ø 地脚螺栓及相关安装附件;
Ø 泵接口处及其它供货范围内的管道接口处的法兰及反法兰,以及配套螺栓;
Ø 泵进出口正反法兰和紧固件;
Ø ?;ご胧┘巴T朔阑ど璞福?br /> Ø 设备标志:设备铭牌采用耐腐蚀的金属板制造。铭牌安放在运行人员容易看到的地方。
(5)润滑油
第一次加注的及调试和试运行期间所用的润滑油(卖方保证所用的润滑油能在中国市场买到)。
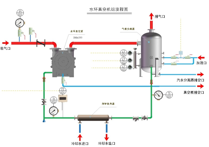
附水环式真空泵流程示意图:

二、投标须知
1、本着公开、公平、公正、阳光、透明的原则面向全社会进行公开招标,欢迎有符合资质的生产厂家及代理商参与投标。
2、投标保证金:投标方于2019年3月6日17:30时前以银行转账方式向招标方指定账户(开户行名称:四川天马玻璃有限公司,开户银行及账号:工行射洪县支行 2310 4641 0902 0103 760)交纳10000.00元(人民币壹万元整)投标保证金,若投标方在招标方账户已有足额的货款或保证金,则投标方不需重新缴纳保证金,只需书面委托招标方从其账户中扣除足额的保证金即可;若在招标方账户无足额保证金,须缴纳足额的保证金。招标结束确定中标签订合同后,未中标者的投标保证金在10个工作日内不计息一次性全额退回;中标者的投标保证金自动转为合同履约保证金。
3、交货时间:合同签订后按招标方合同或订单要求时间交货。
4、结算方式:电汇结算;货物验收合格,供方开具16%增值税专用发票,发票在招标方财务挂账40天后支付货款。
5、本次招标拒绝转包、分包。
6、本次招标拒绝以联合体的形式投标。
7、纪律要求:投标方或投标方工作人员或中间人在本投标过程中不得以货币、实物、有价证券、吃请或其他任何形式贿赂招标方相关人员;投标人不得有串标、围标、提供虚假证明材料、转包、分包、联合投标等违规投标行为,一经查实、将没收全额投标保证金;并取消投标资格。
三、 投标人的资质要求及审查方式
凡在中华人民共和国境内注册,遵守有关的国家法律、法规,具有独立法
人资格并符合下列资格者均可参与投标。
1、具有独立承担民事责任能力的法人企业,具有有效的营业执照、组织机构代码证、税务登记证或三证合一、五证合一的营业执照等资质证书(为一般纳税人、能开具正规的16%增值税专用发票)。
2、投标单位在本行业属于驰名商标、且具有良好的信誉和口碑。
3、审核方式:采取资质后审;
四、报名时间及方式
报名时间:2019年2月26—3月6日,8:30—12:00,14:00—17:30(双休日、节假日除外,北京时间)
报名方式:投标方将投标报名文件送至招标方或者通过邮寄、邮件的方式送达
收 件 人:四川天马玻璃有限公司招标采购委员会
地 址:四川省射洪县沱牌镇沱牌大道999—A号
联系电话:何先生13982559056 0825-6766888-8368 Email:hehaiyang@smglass.com.cn
五、投标文件发放
1、投标文件发放时间:2019年2月26日—3月6日,8:30—12:00,14:00—17:30(双休日、节假日除外,北京时间)
2、发放地点:四川天马玻璃有限公司招标采购委员会办公室(采购部)
3、获取方式:报名成功且已缴纳保证金的投标人,可到招标人现场索取或以邮件、快递的方式索取招标文件(招标文件不收费,快递费由投标方支付)。
六、投标文件的组成、要求及递交
(一)投标书组成
1、投标书及投标书目录
2、投标人资质文件
3、投标报价表
4、投标须知
(二)投标书的签署、密封及标记
1、投标书的签署:投标书须由投标人法人代表或法人代表委托代理人签署;电话、传真、邮件、微信、QQ等形式送达的投标书不予接受。
2、投标书的密封与标记:投标书须密封完好,须在封口处加盖投标单位公章,并确保投标书标记清晰。
(三)投标书的递交及截止日期:投标书递交截止日期为2019年3月7日17:30前(北京时间)。投标人须在招标人规定的投标截止日期之前将投标书邮寄或送至招标人处,截止投标日期之后的投标文件,招标人有权拒绝接受。若投标人发现投标书有误,需在投标截止日期前用正式函件更正,否则以原投标书为准。
七、开标日期及地点、评标办法、中标、合同签订:
(一)开标日期:拟定于2019年3月8日10:00时,若有变动另行通知。
(二)开标地点:四川天马玻璃有限公司四楼会议室。
(三)开议标方式:所有投标方需派代表参加招标方现场开议标会议。
(四)评标办法、中标、合同签订(详见招标文件)。招标方评标委员会对投标人投标资料进行综合评审后,择优选择中标人。招标人对未中标的投标人不作任何未中标的原因解释,招标人对投标书实行保密管理,概不退还。
八、发布公告的媒介
本次招标公告于2019年2月26日在招标方公司网站(http://m.yanghuibo.com.cn)、及相关微信平台、公司公告栏发布。本公告有效期截止至2019年3月6日17:30(北京时间)。
四川天马玻璃有限公司
二〇一九年二月二十六日